方式1 增加点位
1.增加该位置点位到点位表point_dics ,往里面插入一条对应的记录

但是表中有一列叫point ,需要如何确定他的值呢?
在页面上

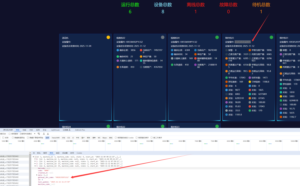
1.按F12 打开底部的调试窗口
2.点击调试窗口左边的data?action=device_point_info链接,你就会看到他的数据了,示例中的设备是第四台,然后你再预览中找第4条数据,记住第0条也算一条哦

然后核对一下页面上的设备编号和预览接口中的编号gateway_dev_name是否对上

对上了就去点击data 到里面找你的未知数据点位



这里如果point_str 是 null 那么页面上就会显示未知,然后上面的point_name就是点位,你需要把他加入到point_dics 点位名称找 数采工程师要,如果他没有,但你又想造假的,你就自己随便取一个,下面是示例,给point01增加点位名


看到没你要写的就是这个数据库里的point_str,然后数据库中point字段 你取页面的哪个point_name就可以了
方式:2 直接删点位数据
如果你可能是历史数据,且数采设备不会再推送的时候,那你可以直接删掉他,用前面的方式先找到是哪个点位就是前面页面里的,然后再找到你是哪个机器,machine_id 注意 一定要指定machine_id

找到machine_id后你再找你要删除的点位

然后在数据库表device_parameter_points中删除


删除完成后,这里就少了一个未知点位

发表回复
要发表评论,您必须先登录。